洪洞县职业中学:“智慧课堂”让学习高效又有趣
智慧课堂
智慧课堂是依托于ZES数字教学理念打造的数字云课堂,旨在通过数字化教育手段来帮助职业院校优化课堂教学方式、完善教学资源共建共享机制、打造数字云课堂,实现课堂革命,推动教育革新。
教师创设有趣情境引入教学理论,学生积极主动思考学习举一反三,这样高效的教学场景就出现在洪洞县职业中学计算机应用专业的一节智慧课堂上。此次的智慧课堂教学全程运用了智慧课堂教学互动平台,教师通过一个个启发式问题的提出、一次次灵活多样的课堂互动行为都使得整堂课的气氛轻松又活跃,为学生们带来了一堂精彩生动的专业基础课。
一、课堂互动:随机点名 趣味多多
高老师在此次的智慧课堂教学过程中多次穿插课堂提问环节,并使用智慧课堂教学互动平台的随机点名功能抽取同学来回答问题,使得每一位学生都能集中精力参与到课堂教学活动中来,提高学生上课积极性,有效地解决课堂上出现个别学生“开小差”、“走神”的问题。

使用随机点名功能抽取同学回答问题
高老师还根据几位同学不同的回答情况分别地进行了课堂表现评分,课堂表现评分不仅可以激励学生们积极主动地参与课堂教学互动,也可以作为学生的平时成绩参考。

为学生的课堂表现评分
二、课堂检测:快速检验 发现问题
高老师在讲解知识重难点后,及时引入课堂作业与课堂测验,让学生在实际的题目练习过程中灵活运用知识,帮助学生学会举一反三,从而提高学生的知识内化能力。

查看学生提交的作业
高老师在发布课堂测验后,通过计时功能来督促学生在规定时间内完成题目作答,并且邀请同学来到大屏前运用智慧黑板来书写题目的演算过程,并依次保存了三位同学的作答内容,随后在题目讲解的过程中分别调取了三位同学的作答内容进行逐一的点评,做到了更加有针对性的讲解。

点评同学的作答内容
其他同学在完成题目作答后在线提交课堂测验,平台会实时统计此次课堂测验学生的作答情况,并通过可视化图形清晰直观地展现,方便教师在讲解题目的过程中可以更有针对性地针对疑点难点进行讲解。

查看学生的课堂测验作答情况
三、智慧黑板:灵活调取 积累资源
高老师通过创设贴近学生生活的问题情境将本次要讲授的概念引入了课堂,运用智慧黑板系统写下了本堂课的知识重点,并且即时地将板书保存至资源网盘系统中。这一份板书既可以作为课后复习资料推送给学生,也可作为教师在日常的课程教学过程中积累的教学资源,更好地打造教师个人的教学资源库。

课堂板书

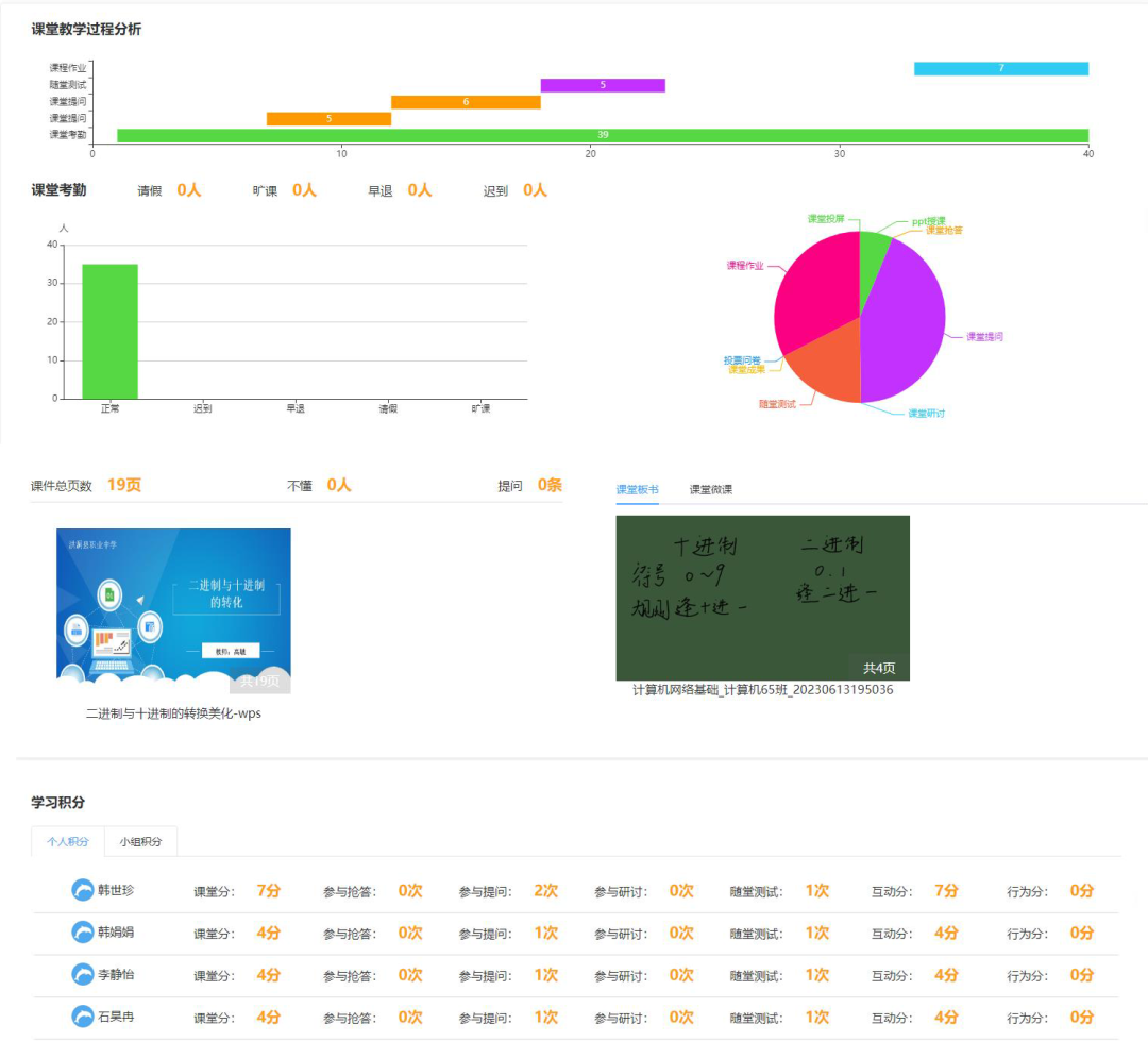
课后生成的课堂教学评价报告
此次智慧课堂的打造是数字教学理念在实际教学过程中的又一次创新性的尝试,教师运用多种形式的课堂互动功能最大程度地吸引学生的注意力,通过创设情境、游戏活动等方式来营造轻松、欢快的课堂氛围,一改过去传统课堂沉闷的课堂教学气氛,真正做到运用数字化手段提升教学质量。